Las herramientas de gestión de infraestructura de centros de datos (DCIM) desempeñan un papel crucial en el sector de los centros de datos, donde los profesionales de TI, los administradores de instalaciones y los líderes corporativos deben comprender de manera integral las conexiones intrincadas que forman la columna vertebral de los entornos de TI actuales. El rápido crecimiento en la adopción de DCIM está siendo impulsado por el creciente número de centros de datos, los servidores alojados dentro de estas instalaciones, la necesidad de mejorar la optimización y eficiencia, así como un creciente énfasis en la gestión de riesgos asociados con los centros de datos existentes.
La gestión de infraestructura del centro de datos (DCIM) es un conjunto de aplicaciones y herramientas de software que recopilan, monitorean y administran información de la infraestructura física de un centro de datos, incluido hardware de TI, sistemas eléctricos y equipos de refrigeración, para optimizar la utilización y el consumo de energía.
Centro Infra explora la gestión de la infraestructura del centro de datos (DCIM) y revela conocimientos esenciales para mejorar la eficiencia de la infraestructura de TI. Profundizamos en las razones para adoptar DCIM, examinamos sus características y capacidades clave, como la optimización del rendimiento y la gestión de activos, y describimos las especificaciones técnicas que sustentan estos sistemas. Continúe leyendo para comprender los beneficios de DCIM y conocer los principales proveedores de soluciones en este segmento de centros de datos.
¿Qué es la gestión de infraestructura del centro de datos (DCIM)?
La gestión de infraestructura del centro de datos (DCIM) es un conjunto integrado de aplicaciones y herramientas de software que recopilan, monitorean, compilan e informan datos de varios subsistemas de infraestructura física dentro de una instalación de centro de datos, incluido hardware de TI, sistemas eléctricos, equipos de refrigeración y sensores. DCIM utiliza estos datos para monitorear y administrar centralmente la utilización, el consumo de energía y los costos asociados de todos los equipos de TI y los componentes de la infraestructura de las instalaciones.

Fuente: Vertiv. Haga clic aquí para ver una versión más grande de esta imagen.
DCIM recopila datos de componentes conectados directamente, incluidos:
- Equipo de TI: Servidores, sistemas de almacenamiento, equipos de red como enrutadores y conmutadores, y componentes de virtualización.
- Sistemas eléctricos: Sistemas de suministro de energía ininterrumpida (UPS), unidades de distribución de energía (PDU), paneles de energía remotos (RPP), medidores de circuitos derivados y electroductos.
- Equipo de enfriamiento: Unidades de aire acondicionado para salas de computadoras (CRAC), unidades de tratamiento de aire para salas de computadoras (CRAH), unidades de enfriamiento en fila y enfriadores
- Recursos ambientales: Espacio de piso, bastidores físicos y chasis, cables, sensores de temperatura, sondas de humedad, detectores de humo y sensores de presión diferencial
Al agregar datos estáticos y dinámicos de estos componentes, DCIM ofrece informes consolidados en formatos que son fáciles de entender y utilizar. Sirve como una alternativa avanzada a herramientas más genéricas como Excel, Visio, dibujos CAD (diseño asistido por computadora) y bases de datos personalizados.
Los datos recopilados por DCIM informan ajustes tanto automatizados como manuales a la infraestructura física del centro de datos. Sin embargo, es fundamental comprender que DCIM en sí no controla ni administra directamente estos dispositivos y componentes. En cambio, las herramientas DCIM interactúan con subsistemas generales de gestión de energía y edificios, como los sistemas de gestión de edificios (BMS), que luego llevan a cabo ajustes automatizados basados en la información proporcionada por los datos de DCIM.
Justificación para implementar DCIM
Las organizaciones implementan principalmente la gestión de infraestructura de centros de datos (DCIM) para mejorar el monitoreo de energía y la planificación de capacidad, abordando las necesidades críticas de gestión de energía y asignación eficiente de recursos en los centros de datos. Además, el impulso hacia la eficiencia operativa y el ahorro de costos, logrado al maximizar la utilización de activos y mejorar la gestión del flujo de trabajo, junto con las necesidades que surgen de los proyectos de consolidación del centro de datos, migración y nuevos proyectos de construcción, contribuyen en gran medida a la adopción de soluciones DCIM.
Tamaño del mercado DCIM
Según Frost & Sullivan, el mercado de gestión de infraestructura de centros de datos (DCIM) estaba valorado en 2.340 millones de dólares en 2023 y se prevé que crezca hasta 3.650 millones de dólares en 2028, lo que representa una tasa de crecimiento anual compuesta (CAGR) del 9,3%. A pesar de que la tasa de penetración actual de los productos y servicios DCIM es inferior al 25% del mercado total, se espera que aumente significativamente debido a un enfoque creciente en los centros de datos energéticamente eficientes.
Características y capacidades de DCIM
Las herramientas de gestión de infraestructura del centro de datos (DCIM) varían ampliamente en sus características y capacidades. En su forma más básica, ofrecen funciones simples de monitoreo térmico y de energía o un inventario de los activos de TI del cliente. Sin embargo, los conjuntos de herramientas más avanzados brindan capacidades integrales tanto en gestión como en operaciones.

Fuente: Schneider Electric.
Las herramientas DCIM tienen como objetivo satisfacer seis categorías principales de necesidades de los usuarios finales de TI: optimización del rendimiento, gestión de activos, configuración, monitoreo operativo, integración con herramientas y sistemas, e informes y paneles.
1. Optimización del rendimiento
Las herramientas de gestión de infraestructura del centro de datos (DCIM) mejoran el rendimiento del centro de datos al optimizar el uso de energía, reducir los costos operativos, ofrecer diagnósticos predictivos de la infraestructura y permitir el monitoreo remoto de la infraestructura.
Optimización de energía y costos.
Los centros de datos son importantes consumidores de energía, principalmente en forma de electricidad. Las herramientas DCIM desempeñan un papel crucial en el monitoreo, medición y gestión del uso de energía y la eficiencia de la infraestructura de un centro de datos. Estas herramientas ofrecen información detallada sobre el consumo de energía de los centros de datos, extendiéndose al uso de energía específica de cada servidor individual dentro de un rack.
Un enfoque clave de las herramientas DCIM es la optimización de la métrica Efectividad del uso de energía (PUE). PUE es una relación que mide la eficacia con la que un centro de datos utiliza su energía, comparando la energía consumida por los equipos informáticos con la energía total utilizada por la instalación.

Fuente: Eaton Corporation. [Haga clic aquí para ver una versión más grande de esta imagen.](/images/centros-de-datos/data-center-infrastructure-management-dcim-dashboard-for-power-usage- Effectiveness-pue.webp)
Las herramientas DCIM recopilan datos de diversas fuentes, incluidas fuentes de edificios, cargas de TI y cargas no TI, para informar acciones y estrategias para mejorar el PUE. En consecuencia, estas herramientas desempeñan un papel crucial en la reducción del consumo de energía innecesaria, lo que genera importantes ahorros en los costos operativos y reduce el impacto ambiental de los centros de datos.
Diagnóstico predictivo de infraestructura
DCIM ofrece la capacidad de emitir alertas para violaciones de umbrales críticos y analizar grandes conjuntos de datos para anticipar riesgos potenciales. Esto permite el mantenimiento predictivo al identificar problemas potenciales con el equipo y la infraestructura de soporte antes de que causen fallas.
Estas capacidades mejoran significativamente la confiabilidad operativa y optimizan diversos aspectos de las operaciones del centro de datos, incluida la energía, la refrigeración, los servidores y las cargas de trabajo. Un ejemplo notable es la implementación por parte de Google de su sistema de aprendizaje automático (ML) DeepMind, que logró una reducción de hasta el 40 % en los costos de refrigeración del centro de datos. Esta reducción se traduce en una disminución del 15 % en los gastos generales de [Efectividad del uso de energía (PUE)](/articulos/pue-power-usage-effectiveness Effectiveness/).

Fuente: Google DeepMind.
Monitoreo remoto de infraestructura
DCIM ofrece la capacidad de monitorear remotamente el estado y el rendimiento de la infraestructura crucial del centro de datos. Esta capacidad es particularmente beneficiosa para las organizaciones que operan centros de datos distribuidos en múltiples ubicaciones, incluidos sitios internacionales, lo que permite una gestión centralizada y rentable sin las limitaciones de los límites geográficos.
Tomemos como ejemplo los servicios web de Amazon (AWS). AWS supervisa toda la infraestructura de su centro de datos global y cientos de instalaciones desde una única ubicación: un edificio de oficinas de 269,873 pies cuadrados en los suburbios de Herndon, Virginia.

Dentro de este edificio se encuentran el Centro de operaciones de red (NOC) y el Centro de operaciones de instalaciones (FOC), dos salas estilo centro de comando altamente seguras. Estas instalaciones cuentan con personal las 24 horas del día, los 7 días de la semana, lo que permite a AWS monitorear remotamente todos sus centros de datos en todo el mundo. Este enfoque centralizado y remoto proporciona estándares y procedimientos consistentes en todos los centros de datos de AWS.
2. Gestión de activos
La gestión de la infraestructura del centro de datos (DCIM) proporciona una vista unificada de todos los activos físicos dentro de un centro de datos, incluidas sus especificaciones, ubicaciones y estado actual, ya sea operativo, en mantenimiento o fuera de servicio. Consolida esta información en una base de datos centralizada, que sirve como una “única fuente de verdad”. Este enfoque integral mejora la gestión de la infraestructura de muchas maneras:
Planificación de capacidad y utilización de recursos.
DCIM ofrece información detallada sobre la utilización actual y la capacidad disponible de los recursos del centro de datos, como servidores, bastidores, TI y equipos de instalaciones. Esto ayuda a tomar decisiones informadas con respecto a ampliar o reducir las operaciones y evaluar los costos asociados con la introducción de nuevos recursos, en función de las demandas actuales y futuras de espacio físico, potencia, refrigeración y redes.

Fuente: Nlyte. Haga clic aquí para ver una versión más grande de esta imagen.
Las herramientas DCIM son fundamentales para identificar desequilibrios de recursos y encontrar equipos de TI infrautilizados o inactivos, lo que se conoce como capacidad abandonada. Además, mejoran la visibilidad de los requisitos futuros de recursos mediante el análisis de tendencias de datos históricos, apuntando a un rendimiento óptimo sin aprovisionamiento excesivo.
Además, las soluciones DCIM facilitan la ubicación estratégica de equipos para maximizar la vida útil y la eficiencia de la infraestructura del centro de datos. Al recomendar las ubicaciones más adecuadas para instalar nuevo hardware (teniendo en cuenta las capacidades de espacio, energía y refrigeración), estas minimizan la dependencia de procesos manuales propensos a errores, como la inspección física del centro de datos para determinar la mejor ubicación del equipo.
Flujo de trabajo y gestion de cambios
DCIM respalda la gestión de los activos del centro de datos durante todo su ciclo de vida. Esto incluye las etapas desde la realización de pedidos hasta la entrega, instalación, operación y, finalmente, desmantelamiento.
Al garantizar un seguimiento preciso y una documentación detallada, DCIM reduce significativamente los errores humanos. Este enfoque es particularmente valioso para mitigar los riesgos asociados con cambios frecuentes y sustanciales dentro de los centros de datos. Dichos cambios pueden implicar actualizaciones tecnológicas, la adopción de computación con mayor densidad de calor, nuevas tecnologías de almacenamiento en el centro de datos o de redes, y virtualización.
Para el modelado de cambios de la infraestructura física de un centro de datos, DCIM utiliza bibliotecas y catálogos de materiales. Estos recursos contienen una selección completa de decenas de millas de dispositivos de infraestructura y TI únicos, que brindan representaciones detalladas que incluyen especificaciones del fabricante, como imágenes de alta resolución, requisitos de energía y opciones de conectividad. El proceso de modelado de cambios considera varios elementos, incluidos el espacio, la energía, los puertos, la refrigeración, el peso y los recursos virtuales.

Fuente: Nlyte. Haga clic aquí para ver una versión más grande de esta imagen.
En esencia, las capacidades de gestión de cambios y flujo de trabajo que ofrece DCIM son similares a las que se encuentran en los sistemas tradicionales de Planificación de recursos empresariales (ERP), que agilizan las operaciones y mejoran la eficiencia.
Servicios de localización de activos y descubrimiento automático.
Los servicios de descubrimiento automático en DCIM están dedicados a la identificación lógica de activos en una red. Detectan dispositivos identificando su presencia, marca, modelo y configuración a través de diversos enfoques técnicos. Estos incluyen el uso de protocolos como SNMP (Protocolo simple de administración de red), IPMI (Interfaz de administración de plataforma inteligente) y LLDP (Protocolo de descubrimiento de capa de enlace), junto con procesos de conciliación automatizados. El objetivo es garantizar que el modelo de activos DCIM refleje con precisión la configuración física real en el centro de datos, mejorando la eficiencia y la integridad operativa.
Por el contrario, los servicios de ubicación de activos en DCIM se centran en identificar las ubicaciones físicas exactas de los dispositivos dentro de un centro de datos. Esta característica DCIM aborda el desafío de documentar y auditar con precisión dónde se encuentran básicamente los activos. Utiliza identificadores únicos que capturan atributos físicos, ubicación, propiedad y detalles del servicio. Las soluciones de hardware especializadas pueden ayudar a identificar ubicaciones de activos con distintos grados de detalle, desde ubicaciones precisas dentro de un bastidor hasta identificaciones regionales más amplias.
Importación y exportación de datos.
La importación de datos automatizada en DCIM desempeña un papel fundamental en la recopilación y estandarización eficiente de millas (si no millones) de piezas individuales de información de activos y conectividad, lo que reduce extensamente los costos asociados con la entrada manual. Las soluciones DCIM facilitan no solo la importación de datos desde hojas de cálculo y archivos de texto, sino que también incorporan funcionalidades como reconocimiento de patrones y campos, corrección de errores y deduplicación de datos para mejorar la precisión e integridad de los datos.
Además, los sistemas DCIM ofrecen capacidades de exportación de datos a formatos estándar, incluidos CSV, XLSX y XML. Esta funcionalidad admite análisis a gran escala y permite la reconstrucción de la base de datos principal utilizando estos archivos exportados.
3. Configuración
Aprovechando los parámetros de entrada de los dispositivos de TI, las herramientas de configuración brindan orientación para crear una infraestructura de soporte. Estas herramientas están equipadas con funciones de planificación para optimizar el espacio y las configuraciones de rack, utilizando una extensa biblioteca de símbolos para representar con precisión los equipos de TI y de soporte.
Planificación del espacio de piso
Las soluciones DCIM son cruciales para una planificación eficaz del espacio en los centros de datos. Estas soluciones utilizan un sistema de cuadrícula de coordenadas X-Y para posicionar con precisión los bastidores de equipos y navegar a través de diseños y obstáculos de edificios complejos, como formas irregulares de edificios, características estructurales como columnas y muros de carga, y alturas de techo variables.

Fuente: Eaton Corporation. [Haga clic aquí para ver una versión más grande de esta imagen.](/images/centros-de-datos/data-center-infrastructure-management-dcim-dashboard-for-power-usage- Effectiveness-pue.webp)
Al capturar geometrías intrincadas, DCIM permite el modelado, la planificación y la visualización eficientes de componentes críticos, como baldosas, bastidores y sistemas de refrigeración, a través de métricas detalladas codificadas por colores. Estas herramientas ayudan a visualizar la capacidad y ayudan en la planificación de nuevos proyectos utilizando los conocimientos obtenidos del diseño existente.
Planificación de bastidores y gabinetes.
Las soluciones DCIM generan representaciones visuales necesarias de los racks, gabinetes y las conexiones del centro de datos, utilizando catálogos de materiales y diseños mecánicos estandarizados. Las elevaciones de los racks, en particular, son cruciales para los administradores de centros de datos. Proporcionan una base fundamental para modelar con precisión la disposición física del centro de datos. Además, es vital contar con información detallada sobre métricas de vibración y acceso biométrico.

Fuente: Nlyte. Haga clic aquí para ver una versión más grande de esta imagen.
Las herramientas DCIM aprovechan plantillas y bloques de construcción estandarizados para representar con precisión la disposición y configuración de los equipos dentro de los centros de datos. Esto permite a los administradores de centros de datos identificar la capacidad disponible dentro de las instalaciones para implementar nuevos servidores y racks de manera efectiva.
4. Monitoreo Operacional
Al utilizar una herramienta DCIM para recopilar y monitorear datos operativos, los administradores de centros de datos pueden administrar y resolver eventos rápidamente, al tiempo que reduce significativamente la probabilidad de problemas inesperados. Ejemplos comunes de estos problemas incluyen condiciones ambientales inadecuadas, como temperatura, humedad y flujo de aire dentro del centro de datos, que podrían provocar cortes e interrupciones en el servicio.
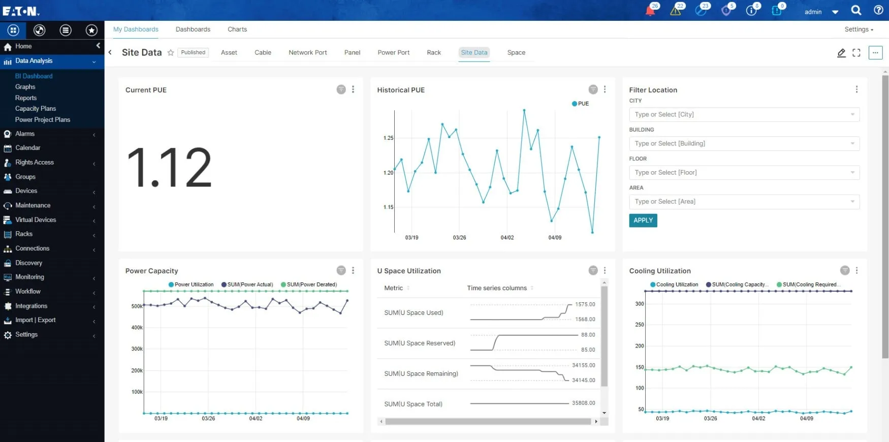
A través de un monitoreo holístico, casi en tiempo real, de componentes críticos como sistemas de suministro de energía ininterrumpida (UPS), unidades de distribución de energía (PDU), regletas, sistemas de enfriamiento, racks, equipos de TI y sensores ambientales, los administradores de centros de datos pueden observar continuamente estos elementos para garantizar que estén funcionando correctamente. DCIM permite a los administradores ver la infraestructura física del centro de datos directamente desde sus computadoras y monitorear los datos térmicos y de energía en el nivel de la CPU del servidor casi en tiempo real.

Fuente: Eaton Corporation. Haga clic aquí para ver una versión más grande de esta imagen.
En particular, las métricas operativas cruciales para DCIM generalmente se recopilan mediante encuestas (el proceso de consultar periódicamente a los dispositivos para obtener actualizaciones de estado) a intervalos de cada pocos minutos.
5. Integración con Herramientas y Sistemas
Las soluciones DCIM pueden integrarse perfectamente con los sistemas de gestión de instalaciones y de TI existentes de una organización. Al integrar DCIM con herramientas de terceros, mejora su inteligencia y capacidad para compartir datos, sistemas y procesos más allá de los límites del centro de datos.
La integración permite que las herramientas DCIM intercambien datos con otros dispositivos y aplicaciones, importen datos de proveedores de virtualización y gestión de servicios de TI (ITSM) y exporten datos a planificación de recursos empresariales (ERP), gestión de relaciones con el cliente (CRM), dinámica de fluidos computacionales (CFD) y sistemas financieros.
Por ejemplo, integrar una solución DCIM en un modelo unificado de base de datos de gestión de configuración (CMDB) elimina la necesidad de ingresar manualmente información similar en Múltiples bases de datos. Este enfoque reduce significativamente la probabilidad de que surjan inconsistencias debido a errores del usuario, información desactualizada y discrepancias en los datos.

Haga clic aquí para ver una versión más grande de esta imagen.
Además, DCIM a menudo se conecta con otros sistemas organizacionales críticos, como sistemas de gestión de edificios (BMS), sistemas de automatización de edificios (BAS), mesas de ayuda, sistemas de gestión de servicios de TI (ITSM) y sistemas de gestión de activos. Además, existe una tendencia constante hacia la integración de DCIM con tecnologías de virtualización y soluciones en la nube, mejorando su funcionalidad y alcance.
6. Informes y paneles
Las soluciones DCIM son muy valoradas por las organizaciones por sus capacidades de informes, que transforman los datos sin procesar en información empresarial procesable. Estas soluciones ofrecen una variedad de informes estándar y permiten la distribución automática a los usuarios, lo que mejora la eficiencia operativa. Además, brinda opciones de informes personalizables mediante el uso de esquemas de definición de almacenes de datos.

Fuente: Nlyte. Haga clic aquí para ver una versión más grande de esta imagen.
Esta adaptabilidad hace que DCIM sea especialmente valioso para los proveedores de colocación que operan centros de datos de Múltiples inquilinos, ya que pueden usar soluciones DCIM para crear fácilmente informes para sus inquilinos que brindan visibilidad casi en tiempo real sobre las implementaciones específicas del inquilino dentro del centro de datos.
Además, las soluciones DCIM incluyen paneles que brindan acceso visual inmediato a información crítica sobre el diseño físico del centro de datos. Estos paneles, que muestran información a través de gráficos, cuadros, mapas de calor, medidores y visualizaciones de red, ofrecen una descripción general clara y digerible de los activos y su estado. Se puede acceder a ellos desde computadoras portátiles, tabletas y teléfonos inteligentes, o dentro de los Centros de operaciones de red (NOC).

Fuente: Schneider Electric.
Al transformar conjuntos de datos complejos en imágenes fáciles de entender, estos paneles son cruciales para transmitir las funcionalidades DCIM a una amplia audiencia. Las partes interesadas de operaciones, finanzas, cumplimiento, administración de instalaciones y operaciones de centros de datos dependen de estos paneles para obtener métricas clave relevantes para sus funciones, como costos, depreciación, garantías, arrendamientos, consumo de energía y refrigeración, y utilización de activos, entre otros. Esta visibilidad integral respalda la toma de decisiones informada y la eficiencia operativa en varios departamentos.
Especificaciones técnicas de DCIM
Las especificaciones técnicas y la arquitectura de Data Center Infrastructure Management (DCIM) ofrecen un marco que ayuda a comprender la estructura del software, su comportamiento y las formas en que se puede desarrollar, mantener y escalar a lo largo del tiempo.
Componentes
Las soluciones DCIM generalmente comprenden varios componentes clave:
- Gestión centralizada: Implica un servidor centralizado o un dispositivo virtual para supervisar toda la infraestructura.
- Interfaz de usuario: Una consola de cliente o un cliente basado en web permite la interacción del usuario, proporcionando una plataforma para administrar y monitorear tareas. La inclusión de interfaces gráficas de usuario (GUI) mejora aún más la usabilidad, permitiendo que múltiples usuarios accedan y administren fácilmente grandes volúmenes de datos sobre TI y equipos de instalaciones dentro de entornos de centros de datos.
- Acceso seguro: Utiliza conexiones HTTP (HTTPS) seguras para acceder a la interfaz de usuario, lo que garantiza la privacidad y la [seguridad] de los datos(/articulos/data-center-tiers-difference-1-2-3-4security/)
- Sistema de notificación: Emplea conexiones de protocolo TCP estándar para enviar notificaciones a los usuarios, manteniéndolos informados sobre el estado del sistema y las alertas.
- Configuraciones: Las tareas de gestión y monitoreo se facilitan a través de configuraciones de software o firmware del dispositivo, lo que permite un control preciso sobre la infraestructura.
Para funcionalidades más avanzadas, como la gestión del flujo de trabajo, la gestión de cambios y el análisis, estas tareas las gestionan los servidores. Estos servidores pueden estar ubicados localmente dentro del centro de datos o fuera del sitio, alojados por un proveedor de servicios en la nube (CSP).
Pila de tecnología
DCIM es la capa de software que respalda las capacidades de Gestión de servicios de TI (ITSM) de una organización. ITSM comprende todos los procesos y actividades involucradas en el diseño, creación, entrega, soporte y gestión del ciclo de vida de los servicios de TI. Esto incluye la gestión de dispositivos físicos como servidores, sistemas de almacenamiento y equipos de red, así como la supervisión de la infraestructura virtual, la orquestación y la gestión de cargas de trabajo, y las operaciones de la mesa de servicio de TI.

Haga clic aquí para ver una versión más grande de esta imagen.
En el corazón de las plataformas DCIM hay una capa de instrumentación, esencial para monitorear y administrar el entorno físico del centro de datos. Esta capa se implementa mediante la implementación de sensores, medidores y PDU de rack en todo el centro de datos. Estos instrumentos recopilan datos sobre diversos aspectos de la infraestructura, como la temperatura, la humedad, el flujo de aire, el uso de energía y el estado del equipo, proporcionando una descripción general completa de la salud y la eficiencia del centro de datos.
Los datos recopilados a través de este proceso de instrumentación incluyen información sobre el uso de energía, sistemas de refrigeración, rendimiento del servidor y virtualización. Esta información se alimenta de un modelo 3D dinámico de los activos del centro de datos, lo que mejora el valor de DCIM a medida que se integran más datos. Como ejemplo, las herramientas DCIM facilitan la creación de visualizaciones detalladas de cadenas eléctricas, que presentan una representación gráfica intrincada de cómo fluye la energía a través del centro de datos, destacando las conexiones entre los equipos y sus fuentes de energía.
El volumen de datos generado por esta capa de instrumentación puede ser enorme. En un gran centro de datos ‘hipescala’, con decenas de millas de racks y cientos de millas de servidores, el sistema podría generar millones de puntos de datos cada minuto.
Un alto ejecutivo de QTS Data Centers, Jon Greaves, brindó más información sobre la escala de recopilación de datos en su empresa y afirmó anteriormente:
“Desde DCIM, es decir, la capa de infraestructura del centro de datos en sí, tenemos más de 4 mil millones de puntos de datos por día provenientes de nuestros 25 centros de datos”.
Interfaces
DCIM utiliza un marco de comunicación abierto para integrarse con software o hardware de terceros, utilizando protocolos estándar como SNMP (Protocolo simple de administración de red), Modbus y BACnet (Redes de control y automatización de edificios). Recopila datos operativos de dos fuentes principales:
- Componentes de virtualización y equipos de TI: Estos componentes utilizan protocolos como SNMP para telemetría, lo que requiere un mapeo de datos críticos debido al gran volumen de información.
- Sistemas eléctricos y de refrigeración: Estos sistemas utilizan protocolos de comunicación como Modbus y BACnet para transmitir datos.
La gestión eficiente de estos datos por parte de DCIM, en particular el mapeo selectivo de la vasta telemetría de los equipos de TI, es crucial para optimizar las operaciones del centro de datos.
Además, la arquitectura DCIM se puede implementar para admitir la administración de dispositivos en redes organizativas y dedicadas. Esto se logra instalando sistemas de administración de redes (NMS) que admiten dispositivos conectados a redes de área local (LAN) públicas y privadas.
Beneficios de la gestión de infraestructura del centro de datos (DCIM)
Los conocimientos obtenidos de las herramientas de gestión de infraestructura del centro de datos (DCIM) desempeñan un papel crucial en cada etapa de la administración del centro de datos, a personalmente la planificación, el diseño, las operaciones, el monitoreo y el análisis predictivo.
![]()
El software DCIM proporciona a los administradores varios beneficios clave, que incluyen:
- Reducción de costos: Cuando se implementa de manera efectiva, DCIM ayuda a reducir los gastos operativos relacionados con el consumo de energía, generando así ahorros financieros significativos.
- Accesibilidad de datos: Garantiza que los datos críticos y procesables estén fácilmente disponibles, lo que permite la toma de decisiones informadas con información actualizada.
- Planificación de capacidad: Ofrece información valiosa sobre los requisitos actuales y futuros de espacio, energía y refrigeración, lo que facilita la planificación estratégica de la infraestructura.
- Monitoreo remoto: Permite el monitoreo de numerosos sitios a nivel mundial, incluso con un personal de TI in situ mínimo o nulo, lo que mejora la flexibilidad operativa.
- Consolidación: Al centralizar las herramientas de gestión, DCIM reduce la necesidad de costosas suscripciones y elimina sistemas redundantes, agilizando las operaciones.
- Centralización: Sirve como una plataforma unificada para la gestión de activos, lo que mejora significativamente la eficiencia operativa al proporcionar una única fuente de verdad.
Proveedores de soluciones DCIM
Los proveedores de soluciones de gestión de infraestructura de centros de datos (DCIM) son empresas que suministran una aplicación de software junto con un conjunto de herramientas diseñadas para gestionar los recursos físicos y virtuales dentro de un centro de datos. Las empresas destacadas en este sector incluyen Schneider Electric, Nlyte (una subsidiaria de Carrier Global), Eaton, Vertiv (que supuestamente ha descontinuado su plataforma Trellis), ABB, Delta Electronics y Siemens.

Los productos de software DCIM están disponibles a través de varios modelos de precios. Normalmente, el modelo de software como servicio (SaaS) ofrece software DCIM mediante suscripción anual, con costos calculados como una tarifa fija por rack de equipo informático. Alternativamente, los clientes pueden optar por la compra de una licencia, lo que implica un precio de compra único junto con un contrato de mantenimiento anual.
Muchos proveedores de DCIM también ofrecen soluciones “integradas”, que requieren el uso de su software junto con el propietario del hardware. Este enfoque a menudo restringe sus soluciones DCIM para que funcionen exclusivamente con sistemas de energía y refrigeración específicos proporcionados por ellos, lo que lleva a ofertas de productos agrupados.
Los factores competitivos clave entre los proveedores de DCIM incluyen la relación precio-rendimiento del producto, el reconocimiento de la marca, las características técnicas, la calidad, el costo y el nivel de servicio y soporte al cliente brindado.